ตั้งค่าง่าย
Plug&play ไม่จำเป็นต้องติดตั้งหรือกำหนดค่าไดรเวอร์ระบบ
นี่คือรายการคุณสมบัติที่ SimpleMining OS สามารถให้ได้
Plug&play ไม่จำเป็นต้องติดตั้งหรือกำหนดค่าไดรเวอร์ระบบ
ตรวจสอบประสิทธิภาพของอุปกรณ์และคอนโซลการขุดในแดชบอร์ดระบบคลาวด์
จัดการตัวเลือกการโอเวอร์คล็อก การ undervolting และการขุดด้วยการคลิกเพียงไม่กี่ครั้ง
โปรแกรมการขุดหลายโปรแกรมให้เลือก
เ ครื่องมือพิเศษเพื่อเพิ่ม RX 400/500 series
แก้ไขปัญหาเกี่ยวกับการสนับสนุนแบบเรียลไทม์บน Discord

ดูแท่นขุดเจาะของคุณในหน้าเดียวพร้อมข้อมูลสรุป
สมัครฟรี
ตรวจสอบอย่างรวดเร็วว่ามีปัญหาใดๆ ในฟาร์มของคุณหรือไม่
สมัครฟรี
เปิด rigs ในแท็บแยกกันเพื่อการสลับไปมาอย่างรวดเร็ว
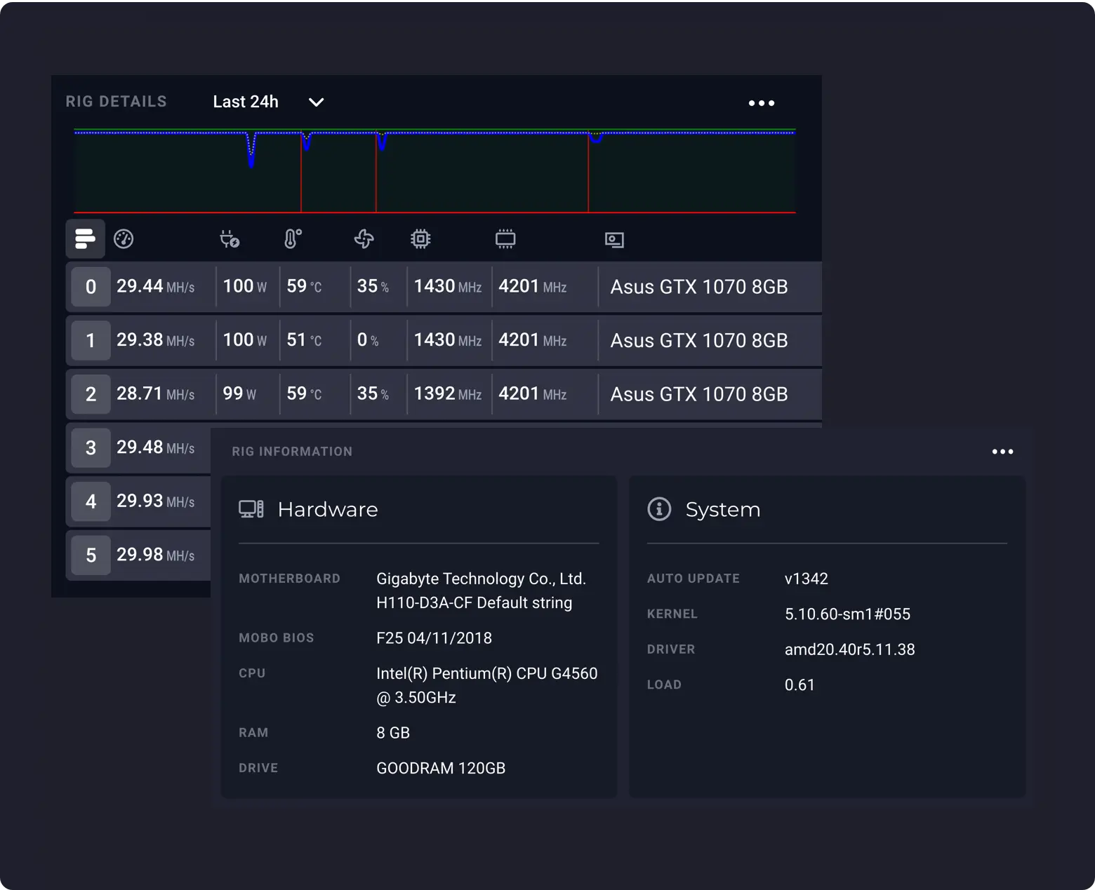
สมัครฟรีดูข้อมูลโดยละเอียดเกี่ยวกับอุปกรณ์ GPU และฮาร์ดแวร์ของคุณ
สมัครฟรี
กำหนดหลายอุปกรณ์ให้กับการโอเวอร์คล็อกหรือการขุดกลุ่มเดียวกัน
สมัครฟรี
ปรับแต่งตัวเลือกการขุดและพูลที่คุณจะขุด
สมัครฟรี
ตรวจสอบว่าอุปกรณ์มีปัญหาหรือไม่ เช่น GPU หายไป รีบูตมากเกินไป อุณหภูมิสูงเกินไป
สมัครฟรี
รับการแจ้งเตือนบน Telegram Messenger หากอุปกรณ์ของคุณออฟไลน์
สมัครฟรี
ทำให้อุปกรณ์ของคุณเข้าสู่โหมดสลีปในช่วงวันที่อากาศร้อนจัดหรือชั่วโมงเร่งด่วน
สมัครฟรีสร้างบัญชี ดาวน์โหลดและติดตั้ง OS ไปยังแฟลชไดรฟ์ และเริ่มจัดการฟาร์มของคุณด้วยวิธีง่ายๆ!